分享免费资源,实用软件、开源项目、网站工具。

📢 广告投放: @CXXPQ
📮 投稿私信: @SXJQR_BOT
💬 交流群组: @ZYSHARES
#软件 #工具 #开源

📁 Open Scanner - 开源 iOS 文档扫描工具

▎软件功能:文档扫描

▎软件平台:#iOS

▎软件介绍:一款完全免费无广告、内购或订阅功能的开源文档扫描工具。

它可以快速扫描各种文件,如收据、笔记、教科书等,并将扫描内容保存到内置的库中,同时同步到其他设备。

▎软件下载:点击下载

📢 频道    💬 群组    📬 投稿    📧 广告
#软件 #工具 #开源

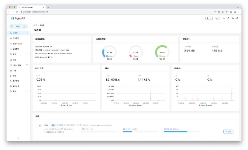
👩‍💻 Nginx UI - 全新的 Nginx 网络管理界面

▎软件功能:Nginx WebUI

▎软件平台:#Windows #macOS #Linux

▎软件介绍:一个全新的 Nginx 网络管理界面,旨在简化 Nginx 服务器的管理和配置。

它提供实时服务器统计数据、ChatGPT 助手、一键部署、Let's Encrypt 证书的自动续签以及用户友好的网站配置编辑工具。

此外,Nginx UI 还提供了在线访问 Nginx 日志、配置文件的自动测试和重载、网络终端、深色模式和自适应网页设计等功能。

▎软件下载:点击下载

📢 频道    💬 群组    📬 投稿    📧 广告
#软件 #工具 #音频 #开源

🗣 whisper-win-gui - 基于 whisper 的实时语音识别工具

▎软件功能:实时语音识别

▎软件平台:#Windows

▎软件介绍:一个基于 OpenAI Whisper 模型的实时语音识别工具,支持网页和 Windows 桌面客户端。

它可以实时展示语音识别结果,并通过 WebSocket 推送识别数据,还支持系统音频监听功能(仅限Windows),并集成字幕功能。

▎软件下载:点击下载

📢 频道    💬 群组    📬 投稿    📧 广告
#软件 #音频 #字幕 #工具 #开源

🗣 AsrTools - 智能语音转字幕文本工具

▎软件功能:音频转字幕文本

▎软件平台:#Windows

▎软件介绍:一个智能语音转字幕文本工具,内置剪映、快手、必剪接口,免费使用大厂 ASR 服务,无需 GPU 和繁琐的本地配置,稳定快速且可靠。

支持多线程并发和批量处理,文字转换快如闪电,支持 SRT/TXT 字幕文件输出,让您的音频瞬间变成精确文字!

▎软件下载:点击下载

📢 频道    💬 群组    📬 投稿    📧 广告
#软件 #工具 #开源

💻 Glances - 开源跨平台系统监控工具

▎软件功能:系统监控

▎软件平台:#Windows #macOS #Linux

▎软件介绍:一个开源系统监控工具,可以实时监控系统的各个方面,例如 CPU、内存、磁盘、网络使用情况等。

它还允许监控正在运行的进程、登录的用户、温度、电压、风扇速度等,还支持容器监控,支持不同的容器管理系统,如 Docker、LXC。

Glances 支持插件和扩展,能够与 Docker、Elasticsearch、Prometheus 等集成。它还能以客户端/服务器模式运行,方便在多台主机上集中监控。

▎软件下载:点击下载

📢 频道    💬 群组    📬 投稿    📧 广告
#软件 #工具 #开源

🗂 iBackupExtractor - 从 iOS 备份存档中提取文件

▎软件功能:iOS 备份文档提取文件

▎软件平台:#macOS #Linux

▎软件介绍:一个用于从 iOS 备份文件中提取数据的工具,它能够解析 iOS 备份中的文件,并将其还原为原始的文件系统结构。

用户可以根据需要选择特定的域名进提取,并支持复制模式或符号链接模式。

它适用于未加密的备份文件,且不会对原始备份进行任何修改。

▎软件下载:点击下载

📢 频道    💬 群组    📬 投稿    📧 广告
#软件 #工具 #开源

🔒 Certimate - 开源便捷 SSL 证书管理工具

▎软件功能:SSL 证书管理

▎软件平台:#Windows #macOS #Linux

▎软件介绍:一个开源 SSL 证书管理工具,可以帮助用户自动申请、部署和续期 SSL 证书。

它通过自动化流程简化了申请与更新证书的步骤,支持私有部署,所有数据保存在本地。

Certimate 提供多种安装方式,支持主流云服务商,如阿里云、腾讯云、七牛云、CloudFlare 等,并在证书到期前自动续期。

▎软件下载:点击下载

📢 频道    💬 群组    📬 投稿    📧 广告
#GitHub #博客 #工具

📗 Elog - 开源开放式跨平台博客解决方案

▎项目功能:博客工具

▎项目介绍:一个跨平台博客解决方案,它允许用户自由选择和组合不同的写作平台,使得博客内容创作和发布更加灵活和便捷。

▎项目特点:
- 写作平台支持语雀/Notion/FlowUs/飞书云文档
- 博客平台支持所有通过渲染本地 Markdown 文档生成静态站点的博客平台
- 博客平台支持Halo/Confluence/WordPress站点
- 图床平台支持存放到本地或上传到阿里云/腾讯云/Github/七牛云/又拍云
- 支持生成Front Matter Markdown
- 支持自定义文档处理适配器
- 支持自定义图床插件

▎项目地址:点击打开

📢 频道    💬 群组    📬 投稿    📧 广告
#网站 #工具 #开源 #AI

🔖 personal-card-share - 文本到社交卡片生成工具

▎网站功能:AI 名片生成

▎网站介绍:一个基于智谱 AI 的文本到社交卡片(简历卡片)的生成工具。

它可以生成带有头像、定位、标签、履历、领域、兴趣和二维码的精美社交卡片。

▎网站网址:点击打开

📢 频道    💬 群组    📬 投稿    📧 广告
#脚本 #工具 #开源

📥 kill-doc - 免登录验证无限制文档下载脚本

▎脚本功能:文档下载

▎脚本平台:#Tampermonkey

▎脚本介绍:一个文档下载脚本,宗旨就是你能看到多少,就能下载多少,免除下载广告和各种验证,支持 PPT、PDF、DOC、TXT 等类型文件。

支持百度、原创力、人人、360文库、豆丁、豆丁建筑、道客、MBA智库、得力、七彩学科、金锄头、爱问、蚂蚁、读根网、搜弘、微传网、淘豆网、GB、JJG、行业标准、轻竹办公、自然标准、交通标准、飞书、江苏计量、水利部、招投标、能源标准、认证认可标准等公开免费文档下载。

▎脚本安装:点击安装

📢 频道    💬 群组    📬 投稿    📧 广告
#软件 #工具 #开源

🪟 DawnLauncher - Windows 快捷启动工具

▎软件功能:桌面启动器

▎软件平台:#Windows

▎软件介绍:一款 Windows 快捷启动工具,帮助您整理杂乱无章的桌面,分门别类管理桌面快捷方式,让桌面保持干净整洁。

支持关联文件夹、快速搜索、相对路径、扫描本机开始菜单、本地扫描本机 Appx 应用列表、添加网址并一键获取网址信息。

▎软件下载:点击下载

📢 频道    💬 群组    📬 投稿    📧 广告
#软件 #开源 #RSS

🌐 MeRead 悦读 - 简洁易用的 RSS 阅读器

▎软件功能:RSS 阅读器

▎软件平台:#Android

▎软件介绍:一款开源 RSS 阅读器,使用 Flutter 构建和 Material You 设计。

▎软件特点:
- 通过导入和导出 OPML 迁移订阅源
- 自动获取全文
- 三种阅读模式:阅读器、应用内标签页、系统浏览器
- 支持未读筛选、文章收藏、订阅源分组
- 通过关键词屏蔽文章
- 自定义全局字体和全局缩放
- 自定义阅读页面字体大小、行间距、页面边距、文字对齐、CSS
- 适配深色模式
- 适配 Material You,支持壁纸动态取色
- 多语言支持

▎软件下载:点击下载

📢 频道    💬 群组    📬 投稿    📧 广告
#软件 #开源 #BT

🎮 BiglyBT - 无广告开源种子下载客户端

▎软件功能:种子下载器和远程管理工具

▎软件平台:#Android

▎软件介绍:一款开源功能齐全的 bittorrent 客户端和遥控器,针对手机、平板电脑、Chromebook 和 Android 电视进行了优化。

▎软件特点:
- 可进行快速种子下载及在无种子的情况下修复种子的集群合并
- 标记并整理您的种子
- 分类与分组种子列表
- 在下载开始前选择欲下载的文件
- 排序并筛选种子中的文件
- 预览进度、Peer 及种子状态
- 订阅至 RSS 源
- 使用集群探索以寻找相关种子
- 所有的基本种子功能: Mainline DHT、Vuze DHT、UPnP、uTP、PEX、UDP Tracker、加密
- 通过其他与 BiglyBT、Vuze 及 Transmission RPC 相兼容的桌面种子客户端进行控制
- 可以通过局域网远程访问
- 暗色或亮色主题

▎软件下载:点击下载

📢 频道    💬 群组    📬 投稿    📧 广告
#软件 #工具 #直播 #开源

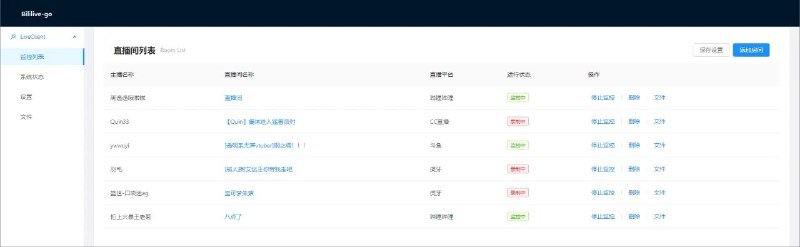
😀 Bililive-go - 支持多平台的直播录制工具

▎软件功能:直播录制

▎软件平台:#Windows #macOS #Linux

▎软件介绍:一个开源多平台直播录制工具,支持包括哔哩哔哩、斗鱼、虎牙等多个知名直播网站。

它允许用户录制直播流,并可以通过配置文件设置特定站点的 Cookie,支持多种方式的安装和使用,包括 Docker 环境。

工具内还集成了网页配置、视频回放、Grafana 统计面板等功能,方便管理和监控录制任务。

▎软件下载:点击下载

📢 频道    💬 群组    📬 投稿    📧 广告
#软件 #笔记 #开源 #第三方

📝 Memospot - 开源 Memos 独立桌面版本

▎软件功能:Memos 桌面版本

▎软件平台:#Windows #macOS #Linux

▎软件介绍:一个 Memos 独立桌面版本,Memos 是一个轻量级隐私优先笔记应用。

用户可以在本地使用 Memos,而无需 Docker,且数据可在不同平台间无缝迁移。

▎软件下载:点击下载

📢 频道    💬 群组    📬 投稿    📧 广告
#网站 #翻译 #开源

👋 Sign Translate - 开源实时手语翻译工具

▎网站功能:手语翻译

▎网站介绍:一个开源项目,通过尖端的实时翻译技术实现手语的无缝翻译,支持桌面和移动端,能够将口语或视频中的手语实时转换为文本或音频。

系统使用多种技术,如姿态识别、手语书写等,来提供准确的翻译。项目旨在提高手语使用者与听力正常者之间的沟通效率。

▎网站网址:点击打开

📢 频道    💬 群组    📬 投稿    📧 广告
#软件 #工具 #开源

🔒 ComputerLock - 开源 Windows 锁屏工具

▎软件功能:锁屏工具

▎软件平台:#Windows

▎软件介绍:一款 Windows 锁屏工具,支持透明锁屏、开机自动启动,并能禁用任务管理器和系统按键,如 Ctrl 和 Win 键。

它还可以防止系统休眠,用户可以通过一键锁屏或设置无操作时自动锁屏,支持多语言。

▎软件下载:点击下载

📢 频道    💬 群组    📬 投稿    📧 广告
#脚本 #工具 #开源

🏢 Windows Update Disabler - 永久禁用 Windows 自动更新

▎脚本功能:禁用 Windows 自动更新

▎脚本平台:#Windows

▎脚本介绍:一个用于禁用 Windows 自动更新的批处理脚本工具,它通过停止相关服务和修改系统设置,确保系统不再自动下载和安装更新。

工具还提供了恢复功能,用户可以随时运行另一个脚本重新启用 Windows 更新服务,确保系统安全。

▎脚本安装:点击安装

📢 频道    💬 群组    📬 投稿    📧 广告
#软件 #工具 #开源

📝 SwitchHosts - 管理、切换多个 hosts 方案的工具

▎软件功能:hosts 文件管理

▎软件平台:#Windows #macOS #Linux

▎软件介绍:一款免费开源 hosts 管理工具,支持快速切换和编辑操作系统的 hosts 文件。

用户可以通过该工具轻松管理本地和远程 hosts 文件,设置定时刷新、分组管理,并支持语法高亮和托盘快捷操作。

▎软件下载:点击下载

📢 频道    💬 群组    📬 投稿    📧 广告
最近事情多,更新不是很准时,各位见谅,我尽量保持每日更新!
Back to Top