分享免费资源,实用软件、开源项目、网站工具。

📢 广告投放: @CXXPQ
📮 投稿私信: @SXJQR_BOT
💬 交流群组: @ZYSHARES
#开源 #面板 #Linux

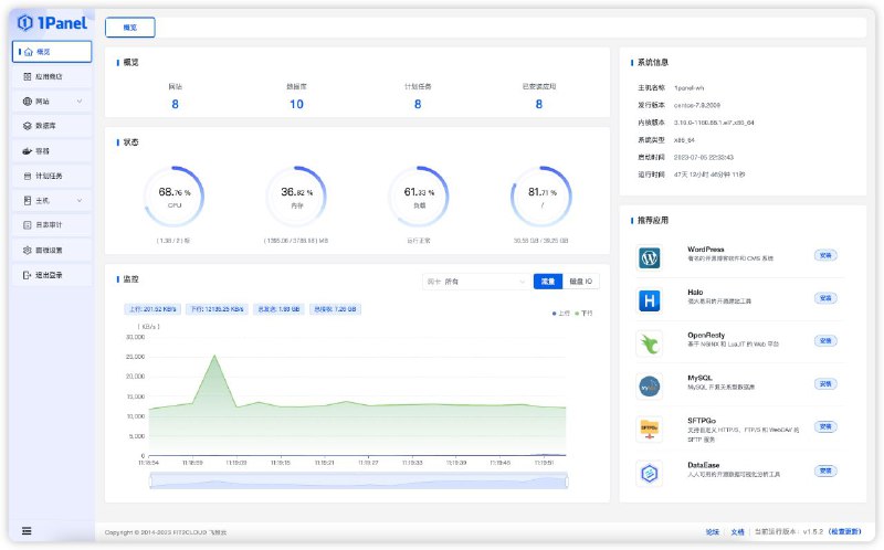
💎 1Panel

🧩 项目地址 | 🌐 官方网站

▎项目功能: Linux 服务器面板

▎项目介绍: 一个现代化、开源的 Linux 服务器运维管理面板。深度集成 Wordpress 和 Halo,帮助你快速建站;通过 Web 端轻松管理 Linux 服务器,包括主机监控、文件管理、数据库管理、容器管理等。

▎功能特征:
- 快速建站:深度集成 Wordpress 和 Halo,域名绑定、SSL 证书配置等一键搞定

- 高效管理:通过 Web 端轻松管理 Linux 服务器,主机监控、文件管理、数据库管理、容器管理等

- 安全可靠:基于容器来管理和部署应用,提供防火墙和日志审计等功能

- 一键备份:支持一键备份和恢复,备份数据到各类云端存储

- 应用商店:精选各类高质量开源工具和应用软件
#开源 #电子书 #阅读器

📖 Flow

🧩 项目地址 | 🌐 在线使用

▎网站功能: ePub 阅读器

▎网站介绍: 一个免费、开源,基于浏览器的在线 ePub 阅读器,拥有跨平台的能力,并且支持安装。

Flow 安装后可以离线运行,支持网格布局,允许同时阅读多本书,并存储书籍、笔记、阅读进度。

▎功能特征:
- 书内搜索
- 图片预览
- 自定义排版
- 高亮、笔记
- 主题
- 通过链接分享、下载书籍
- 数据导出
- 云端存储
#开源 #网站 #趣站

💻 win12

▎项目功能: 在线体验 Windows 12(自制)

▎项目介绍: 一个使用 HTML、CSS 和JavaScript 模拟 Windows 12 操作系统的界面与交互自制的 Windows 12 网页概念版,作者是三名初中学生,做的很优秀,UI和动画功能很丰富。

▎项目地址: 点击打开
#开源 #软件 #解析

🪸 WeChatVideoDownloader

🧩 项目地址 | 📥 软件下载

▎软件功能: 微信视频号下载

▎支持平台: #Windows #MacOS

▎软件介绍: 一款微信视频号下载器,支持实时捕获视频号的视频地址,可进行预览和直接下载需要的视频。

▎使用方法:
运行软件
打开视频号的视频进行播放
软件自动捕获视频,可以 “预览” 确认
点击 “下载” 按钮进行下载

📢 关注频道 📧 加入群组
#网站 #导航 #BT

💀 Torrent Bay

▎网站功能: BT网站代理镜像

▎网站介绍: 一个 BT 镜像代理网站,代理原始的 BT 站点链接,从而查看被阻止的内容。

网站收录很多知名站点,如海盗湾、1337x、EZTX等,甚至还有前段时间关站的RARBG,拥有此站,BT不求人。

▎网站链接: 点击打开
#网站 #工具

📒 Aconvert

▎网站功能: 文件转换

▎网站介绍: 一个多功能文件转换工具,支持在线转换各类PDF,文档,电子书,图像,图标,视频,音频和压缩文件,支持批量操作。

▎网站链接: 点击打开
#网站 #AI

👁‍🗨 Stable Diffusion XL | NVIDIA NGC

▎网站功能: AI绘画

▎网站介绍: 一个由 NVIDIA 提供的 Stable Diffusion XL 的AI绘画服务,免费在线使用,输入提示词即可生成。

▎网站链接: 点击打开
一些李跳跳的开源替代品

- 开屏跳过
开屏跳过-安卓系统的开屏广告自动跳过助手。
项目地址 | 软件下载

- gkd
基于 无障碍 + 高级选择器 + 订阅规则 的自定义屏幕点击 APP。
项目地址 | 软件下载

- SKIP
一款免费开源的安卓应用,旨在利用 Android 无障碍服务帮助用户快速点击 APP 开屏广告的跳过按钮,让你的使用体验更加流畅。
项目地址 | 软件下载

- TapClick
一款居于Android无障碍服务的自动化点击工具,可用于自动跳过广告,自动关闭弹窗,以及其他的一些自动点击操作。
项目地址 | 软件下载

李跳跳原版下载:

- TG频道下载
- 李跳跳APK包备份

之前介绍过的 LiTiaotiao Custom Rules (李跳跳自定义规则) 也已经停更,作者推荐 subscription (GKD 默认订阅规则) 大家可以配合上方介绍的 gkd 使用。

🏷️ #软件 #辅助 #开源 #合集
📢 @LCGFX
#开源 #软件 #电子书

📚 Openlib

🧩 项目地址 | 📥 软件下载

▎软件功能: 图书库

▎支持平台: #Android

▎软件介绍: 一个开源的图书馆应用,用于从 Anna's Archive (安娜的档案) 中下载和阅读书籍。应用内置了阅读器来阅读书籍。

▎功能特征:
- 查看热门书籍
- 使用内置查看器下载和阅读书籍
- 支持Epub和Pdf格式
- 在电子书阅读器中打开书籍
- 过滤书籍
- 书籍排序

📢 关注频道 📧 加入群组
#开源 #脚本 #工具 #Linux

🐧 LinuxMirrors

▎脚本功能: 一键更换 Linux 系统软件源

▎脚本介绍: 一个用于一键更换 Linux 系统软件源的脚本,已适配,包括 Debian、Ubuntu、Kali Linux、RHEL、CentOS 等 Linux 发行版。

▎项目地址: 点击打开
#限免

🔑 1Password 免费家庭版6个月

▎领取方式: 按步骤注册账号即可

▎福利介绍: 1Password 是一款跨平台密码管理工具,用来存放各种不同的密码,普通登录密码、信用卡、软件许可证等信息,存放在经 PBKDF2 加密的虚拟保险箱里。

▎注册地址: 点击打开
#软件 #系统

💻 WinpeMaker(斗鱼PE生成器)

🌐 官方网站 | 📥 软件下载

▎软件功能: Windows PE 生成器

▎支持平台: #Windows

▎软件介绍: 一个用于制作个性化 Windows PE 系统的工具。通过挂载原版 ISO 镜像来快速构建独一无二的 PE 系统,支持各种 PE 构建,如PE外壳、PE启动管理等。还提供一键制作ISO镜像,方便快速完成PE系统的制作。

▎功能特征:
- 简单易用
- 多种格式支持
- 组件定制
- 个性化设置
- 自定义接口
- 一键生成
- 软件推荐替换
- 备份和还原

📢 关注频道 📧 加入群组
#网站 #工具

🎮 Requirements Test

▎网站功能: 游戏运行检测

▎网站介绍: 一个可以分析计算机性能是否可以运行某个游戏的网站,网站跟踪超过8500款游戏,只需几秒即可分析,也可以直接查看一款游戏对电脑性能的最低需求。

▎网站链接: 点击打开
#网站 #解析 #工具

📺 bilibili封面提取

▎网站功能: bilibili封面提取

▎网站介绍: 一个B站封面提取工具,支持提取视频、直播间、番剧/电影/电视剧/纪录片、专栏、文集等,复制链接解析即可。

▎网站链接: 点击打开
#开源 #插件 #工具

🎥 VideoTogether

▎插件功能: 屏幕共享

▎插件介绍: 一款开源的浏览器插件,可以帮助你和家人朋友一起在线看视频,兼容全平台设备,支持所有的在线视频网站和本地视频。

▎使用方法: 安装插件 创建房间 加入房间 一起观看!

🧩 项目地址 | 📥 插件安装 | 🌐 官方网站
#开源 #软件 #工具

JamTools

🧩 项目地址 | 📥 软件下载

▎软件功能: 多功能工具

▎支持平台: #Windows #MacOS #Linux

▎软件介绍: 一个跨平台的小工具集类软件,包含了截屏、录屏、文字识别、多种语言互译、多媒体格式转换、鼠标键盘动作录制播放、局域网文件传输、聊天机器人等功能,完全开源!

▎功能特征:
- 酱截屏
- 酱识字
- 酱翻译
- 酱录屏
- 酱转换
- 酱控制
- 酱传输
- 酱聊天
- 划屏提字
- 剪贴板翻译
- 小窗模式

📢 关注频道 📧 加入群组
#网站 #素材

🖱️ Custom Cursor

▎网站功能: 鼠标指针皮肤

▎网站介绍: 一个鼠标指针皮肤网站,拥有大约 8000 个图标,包括卡通、动漫、科技、艺术等类型,支持自定义功能,可安装浏览器插件或下载使用。

▎网站链接: 点击打开
#网站 #存档 #工具

🖨️ Archive.today

▎网站功能: 网站存档和查询

▎网站介绍: 一个网络存档工具,输入你想要保存的网页链接即可存档,支持保存文字版和截图版,并生成短链接,网站归档很多网页数据,提供归档搜索。

▎网站链接: 点击打开
#网站 #传输 #工具

🪐 new.space

▎网站功能: 文件传输

▎网站介绍: 一个美观的文件传输网站,无需登陆,选择文件即可获得共享链接,端对端加密,文件会在14天后自动清除。

▎网站链接: 点击打开
Back to Top